1PbxCloud Windows app Installation Process

1PbxCloud Windows app Installation Process



1PbxCloud Windows app Installation Process


1-      Log in to your OnePBXCloud account using the following URL:

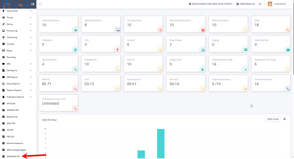
2- Once in, scroll all the way down and on the left you will see the Windows App link:



3- Once you click on it, the installer will download. Once it is done, open the installer. It should be on your downloads


4- You may get a protection message. Click on “More info”, then “Run anyway”


5- Select auto start function


6- Select “Login with OTP. You can also change the language here if desired


7- This will prompt you to enter the email associated with the extension. Click “Continue"


8- Check your email for the one-time code, enter it and click on “Verify & continue”. Please note that you only have ONE minute from the time the email is sent to input the code, or you will need to resend it.



9-   Extension should now be registered and ready for use




    • Related Articles

    • 1PbxCloud iOS app Installation Process

      1PbxCloud iOS app Installation Process Open the App Store on your iOS device (iPhone or iPad) Search for “1pbxcloud” and download the app Open the app and tap on “Allow notifications to receive alerts” Tap on “Login with OTP”. Enter your email to get ...
    • 1PbxCloud Android app Installation Process

      1PbxCloud Android app Installation Process Open the Play Store on your Android device Search for “1pbxcloud” and download the app Once installed, you will be prompted to open it. Tap on “Get started” Allow all the necessary permissions: Allow the app ...
    • 1PbxCloud macOS app Installation Process

      1PbxCloud macOS app Installation Process Log in to your OnePBXCloud account using the following URL: https://call.onepbxcloud.com/ Once in, scroll down and on the left you will see the macOS App link: Once you click on it, the installer will ...
    • Accessing Cloud Desktop from Android, iOS, or Windows Mobile

      Download the “Microsoft Remote Desktop” app (it’s free from Microsoft) from the Play Store, Windows Store or Apple Store and open the app. Click the “+” icon on the upper right and select “Workspace” In the URL field, type ...
    • Windows 10 End Of Life: What You Need To Know

      Are You Prepared for Windows 10 End of Life? Windows 10 has been a dominant and widely trusted operating system, and many users and organizations have stuck with it due to stability, compatibility, and familiarity. But even robust platforms have ...